Éî¶ÈÓàÈÈ»ØÊÕ¼°¹©Ó¦¼¼Êõ
![]() |
¼¼Êõ½éÉÜ
|
|
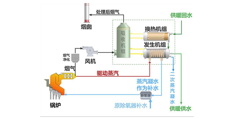
Éî¶ÈÓàÈÈ»ØÊÕ¼°¹©Ó¦¼¼Êõ£º Éî¶ÈÓàÈÈ»ØÊÕ¼°¹©Ó¦¼¼Êõ°üº¬ÁËÑÌÆøÉî¶ÈÓàÈÈÀûÓá¢Ñ»·Ë®Éî¶ÈÓàÈÈÀûÓá¢ÆûÂÖ»úÅÅÆû·¦ÆûÉî¶ÈÓàÈÈÀûÓúÍβ²¿ÑÌÆøÓàÈÈÀûÓÃËÄÖÖÓàÈÈÀûÓü¼Êõ¡£ ÑÌÆøÉî¶ÈÓàÈÈÊÇÖ¸»ØÊÕȼÉÕʱÑÌÆøºÍË®ÕôÆøÊͷŵÄÈÈÁ¿£»Ñ»·Ë®Éî¶ÈÓàÈÈÀûÓÃÊÇÖ¸Õô·¢Æ÷²úÉúÀäЧӦ£¬´ÓA´¦ÈÈÔ´ÎüÈÈ¡£ÎüÊÕÆ÷ºÍÀäÄýÆ÷²úÉúÈÈЧӦ£¬½«B´¦ÈÈÔ´¼ÓÈÈ¡£B´¦ÈÈÔ´ÔÙ¼ÓÈȺ󣬲úÉúµÄÈÈЧӦÕýºÃÓëÉú²úÖÐËùÐèÒªµÄÇý¶¯ÈÈÔ´Ïàͬ£¬ÐγÉÄÜÁ¿Ñ»·£»ÆûÂÖ»úÅÅÆû·¦ÆûÉî¶ÈÓàÈÈÀûÓÃÊÇÖ¸ÔÚ²Éů¼¾Ê±£¬½«ÈÈÍøË®×÷Ϊѻ·Ë®½ÓÈëÆûÂÖ»úÄýÆûÆ÷£¬ÆûÂÖ»ú²úÉúµÄµÄ·¦Æû¿ÉÒÔÖ±½ÓÓÃÓÚÈÈÍøË®µÄ¼ÓÈÈ£»Î²²¿ÑÌÆøÓàÈÈÀûÓÃÊÇָͨ¹ýÀûÓóýÑõÆ÷³ö¿Úˮκ㶨µÄÌØµã£¬ÔÙÅäÖÃζȿØÖÆ£¬½«À¬»ø·ÙÉÕ¹øÂ¯ÏµÍ³Î²²¿ÅÅÑ̵ÄÓàÈÈ£¨Î¶Èͨ³£ÔÚ150¡æ×óÓÒ£¬ÉèÖÃSCRϵͳÅÅÑÌζȸߴï180¡æÒÔÉÏ£©¼ÓÈÈÄý½á³ÉË®»ØÊÕ£¬ÐγɶÀÁ¢µÄ±Õʽѻ·Ë®ÏµÍ³¡£ |
¼¼ÊõÁÁµã
|
¼¼ÊõÒ»Ì廯 ʵÏÖ³ýʪ¡¢³ý³¾¡¢ÍÑËá¼°ÄÜÁ¿»ØÊÕÒ»Ì廯 |
|
ÄÜԴЧÂÊ¸ß ÑÌÆøÓàÈÈÉî¶ÈÀûÓûò·¦ÆûÈÈÄÜ»ØÊÕµÄÈ«³§×ÛºÏÄÜÔ´ÀûÓà £¨·¢µç+¹©ÈÈů£©Ð§ÂÊ´ïµ½¡Ý60%
|
|
¾¼ÃÐ§ÒæÓÅ ×î´óÏ޶ȽÚÔ¼ÔËÐгɱ¾ |
¼¼ÊõÓ¦ÓÃ
´óÃûβ²¿ÑÌÆøÉî¶ÈÓàÈÈÀûÓÃÏîÄ¿¡¢ÇൺÎ÷º£°¶ÏîÄ¿¿É¹©130Íò©O¾ÓÃñ²Éů¹©ÈÈ¡£
|
¼¼Êõ½éÉÜ
|
|
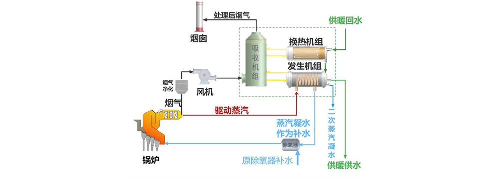
Éî¶ÈÓàÈÈ»ØÊÕ¼°¹©Ó¦¼¼Êõ£º Éî¶ÈÓàÈÈ»ØÊÕ¼°¹©Ó¦¼¼Êõ°üº¬ÁËÑÌÆøÉî¶ÈÓàÈÈÀûÓá¢Ñ»·Ë®Éî¶ÈÓàÈÈÀûÓá¢ÆûÂÖ»úÅÅÆû·¦ÆûÉî¶ÈÓàÈÈÀûÓúÍβ²¿ÑÌÆøÓàÈÈÀûÓÃËÄÖÖÓàÈÈÀûÓü¼Êõ¡£ ÑÌÆøÉî¶ÈÓàÈÈÊÇÖ¸»ØÊÕȼÉÕʱÑÌÆøºÍË®ÕôÆøÊͷŵÄÈÈÁ¿£»Ñ»·Ë®Éî¶ÈÓàÈÈÀûÓÃÊÇÖ¸Õô·¢Æ÷²úÉúÀäЧӦ£¬´ÓA´¦ÈÈÔ´ÎüÈÈ¡£ÎüÊÕÆ÷ºÍÀäÄýÆ÷²úÉúÈÈЧӦ£¬½«B´¦ÈÈÔ´¼ÓÈÈ¡£B´¦ÈÈÔ´ÔÙ¼ÓÈȺ󣬲úÉúµÄÈÈЧӦÕýºÃÓëÉú²úÖÐËùÐèÒªµÄÇý¶¯ÈÈÔ´Ïàͬ£¬ÐγÉÄÜÁ¿Ñ»·£»ÆûÂÖ»úÅÅÆû·¦ÆûÉî¶ÈÓàÈÈÀûÓÃÊÇÖ¸ÔÚ²Éů¼¾Ê±£¬½«ÈÈÍøË®×÷Ϊѻ·Ë®½ÓÈëÆûÂÖ»úÄýÆûÆ÷£¬ÆûÂÖ»ú²úÉúµÄµÄ·¦Æû¿ÉÒÔÖ±½ÓÓÃÓÚÈÈÍøË®µÄ¼ÓÈÈ£»Î²²¿ÑÌÆøÓàÈÈÀûÓÃÊÇָͨ¹ýÀûÓóýÑõÆ÷³ö¿Úˮκ㶨µÄÌØµã£¬ÔÙÅäÖÃζȿØÖÆ£¬½«À¬»ø·ÙÉÕ¹øÂ¯ÏµÍ³Î²²¿ÅÅÑ̵ÄÓàÈÈ£¨Î¶Èͨ³£ÔÚ150¡æ×óÓÒ£¬ÉèÖÃSCRϵͳÅÅÑÌζȸߴï180¡æÒÔÉÏ£©¼ÓÈÈÄý½á³ÉË®»ØÊÕ£¬ÐγɶÀÁ¢µÄ±Õʽѻ·Ë®ÏµÍ³¡£ |
¼¼ÊõÁÁµã

|
¼¼ÊõÒ»Ì廯 ʵÏÖ³ýʪ¡¢³ý³¾¡¢ÍÑËá¼°ÄÜÁ¿»ØÊÕÒ»Ì廯
|
|
ÄÜԴЧÂÊ¸ß ÑÌÆøÓàÈÈÉî¶ÈÀûÓûò·¦ÆûÈÈÄÜ»ØÊÕµÄÈ«³§×ÛºÏÄÜÔ´ÀûÓà £¨·¢µç+¹©ÈÈů£©Ð§ÂÊ´ïµ½¡Ý60%
|
|
¾¼ÃÐ§ÒæÓÅ ×î´óÏ޶ȽÚÔ¼ÔËÐгɱ¾
|
¼¼ÊõÓ¦ÓÃ
´óÃûβ²¿ÑÌÆøÉî¶ÈÓàÈÈÀûÓÃÏîÄ¿¡¢ÇൺÎ÷º£°¶ÏîÄ¿¿É¹©130Íò©O¾ÓÃñ²Éů¹©ÈÈ¡£
- ÉÏһƪ£ºµªÑõ»¯Îï¯ÄÚ¿ØÖƼ¼Êõ
- ÏÂһƪ£º³¬¸ßѹ¯Íâ³ýʪÔÙÈȸßЧÓàÈÈÀûÓÃϵͳ³ÉÌ×¼¼Êõ








